Balserhof
Balserhof

Nachhaltigkeit

Keine fossilen Brennstoffe

Die Energieversorgung des Balserhofs kommt ohne fossile Brennstoffe wie Gas oder Öl aus.

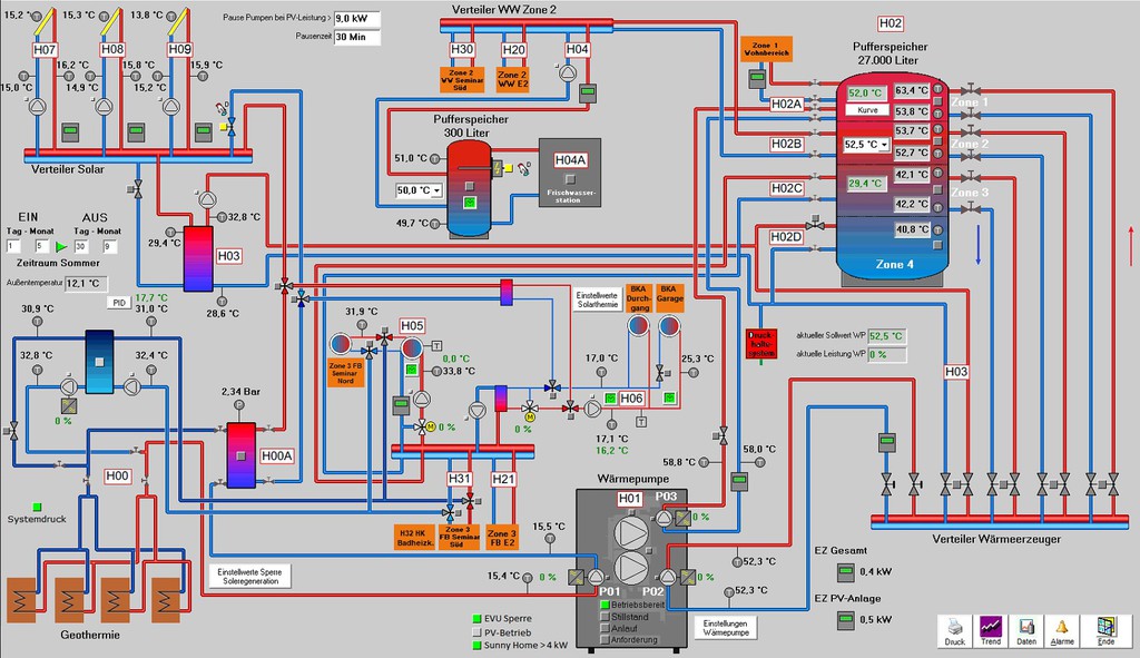
Zentrale Wärmepumpenanlage für 2 Gebäude und 3 Nutzungseinheiten

In unserer Heizzentrale verrichtet eine leistungsstarke Wärmepumpe Ihre Arbeit, die sowohl das Hotel mit Seminarbereich als auch unser Wohnhaus und im Nahwärmeverbund das Mehrfamilienhaus in der Emmenhauser Str. 2 mit Wärme und Warmwasser versorgt.

Oberflächennahe Geothermie

Die erforderliche Wärme gewinnen wir mit 28 sogenannten Erdwärmekörben als oberflächennahe Geothermie-Anlage, die bis in ca. 5 m Tiefe reicht, aus der Umgebung.

Regeneration mit Solardachziegeln

Zur Regeneration des Erdreichs und zur Erhöhung des Temperaturniveaus im Rücklauf aus der Wärmepumpe nutzen wir sogenannte Solardachziegel. Es handelt sich um thermisch in den Solekreislauf eingebundene Original-Dachziegel mit aufgeklebtem Wärmetauscher, über die die abgekühlte Sole aus der Wärmepumpe geleitet wird, um diese vorzutemperieren bevor sie in die Erdwärmekörbe geleitet und dort weiter aufgeheizt wird. Falls die Wärmepumpe nicht in Betrieb ist, regenerieren die Solardachziegel das Erdreich direkt und erhöhen das Temperaturniveau wieder. Hierdurch kann Solarenergie im Erdreich saisonal zwischengespeichert werden.

PV-Anlage liefert Antriebsenergie für Wärmepumpe und E-Ladestation

Zusätzlich steht noch eine PV-Anlage zur Verfügung, die einen Teil der Antriebsenergie für die Wärmepumpe zur Verfügung stellt, im Sommer bis zu 100 %. Außerdem kann die PV-Energie über die vorhandene E-Ladestation genutzt werden.

27 m³-Schichtenspeicher für größere Autarkiezeiten

Ein großer Schichten-Wärmespeicher im ehemaligen Silo stellt außerdem ein Speichervolumen von 27 m³ Warmwasser zur Verfügung, so dass auch eine tageszeitliche Pufferung ohne Probleme möglich ist, Autarkiezeiten von 12 bis 24 h sind auch im Winter möglich.

Kaminofen

Falls es mal besonders warm sein muss oder wenn unser Loungebereich kurzfristig aufgeheizt werden soll, steht noch ein energieeffizienter Kaminofen zur Verfügung, der mit Holz aus den umgebenden Wäldern beheizt wird.

Nachhaltige Kühlung der Seminarräume im Sommer

In den Sommermonaten kann die Geothermieanlagen zur Kühlung der Seminarräume genutzt werden, so dass ohne energieintensive Kältemaschinen für eine Grundkühlung der Räumlichkeiten gesorgt werden kann.

Zukunft

Wir planen die Erweiterung unserer PV-Anlage, ggf. kombiniert mit einem Batteriespeicher, so dass in Zukunft ein größerer Teil der Antriebsenergie regenerativ bereitgestellt werden kann.

Kontakt und Reservierung

Balserhof GmbH

Emmenhauser Str. 4

86899 Landsberg am Lech

 

Rufen Sie uns gerne an:

+49 8246 8123787

 

Oder nutzen Sie einfach unser Kontaktformular.

Externe Links

Mitglied im Tourismusverband
www.tourismus-landsberg-ammersee-lech.de

 

Zertifizierter Betrieb BettundBike.de

 

Registriert bei Romantische Strasse.de

 

Segelflugplatz LSV-Geratshof.de

 

Balserhof finden Sie bei Ferienhausmiete.de

 

Druckversion | Sitemap
© Balserhof